
腾讯黑鲨游戏手机3S
不知道你有没有同感,如今的手机趋同化已经非常严重了,一样的处理器、一样的挖孔屏、一样的摄像头模组甚至类似的配色。想要从一堆手机中找出有特点的那一款,真的很不容易,在这样的市场环境中,就催生了像“游戏手机”这样针对某一应用场景加强的产品。
对于游戏手机而言,为了更好的与主流的旗舰产品做出区分度,同时也吸引更多的游戏玩家进行购买,因此,围绕游戏体验打造的一系列特色功能十分重要。
黑鲨刚刚发布的腾讯黑鲨游戏手机3S就是这样一款产品,虽然在硬件配置上的升级并不明显,却提供了更加丰富的游戏优化功能,比如语音操控支持的指令数量翻倍并且支持了玩家呼声非常高的自定义语音操作功能以及体感游戏操控。
屏幕再升级,支持120Hz刷新率

6.67英寸屏幕
初次拿到此次的腾讯黑鲨游戏手机3S就有一种比较熟悉的感觉,应该说在整体设计上与此前的腾讯黑鲨游戏手机3并没有拉开大的差异性,同时屏幕的尺寸也维持在6.67英寸,机身握感基本也保持了相同的水平,较宽的边框设计使得长时间横握时可以获得更加充实的接触面,减少疲劳。

双立体声扬声器与无遮挡设计
不过,屏幕的刷新率得到了进一步的提升,从之前的90Hz升级至120Hz,应该说今年高刷新率屏幕已经成为了旗舰甚至中端产品的标配了,90Hz放在2020年下半年已经不算是很能打的参数了,所以黑鲨在这点上的升级确实洞悉到了市场的变化,新的屏幕也提供了对HDR10+的支持。

背部设计(戴上保护套)
机身背面仍然采用了对称式设计风格,在很多小的设计细节比如机身后部的装饰线条中都可以看到“X元素”的影子。上下两部分由两个黑色三角结构,也是在进一步强调对称元素设计,与主流产品相比,有着更加侧重“炫酷”的设计风格。

底部触点
值得一提的是,腾讯黑鲨游戏手机3S也完美继承了此前的金属触点设计,发展至今,各个游戏手机厂商都开始建立各自的外设体系,而手机快速迭代的频率又使得要保证设计“出新”却又不能“忘本”,即在设计中保留这些触点与现有外设兼容,又要在设计中不断添加新的元素。

灯光效果
相信在市场逐步成熟后,也有可能孕育出统一的游戏手机外设接口,由头部厂商牵头或者几家厂商共同联合执行的统一接口规范一定会比如今各自为战的外设硬件体系更加丰富。在后盖中,RGB灯的元素也是必不可少的,中间的黑鲨logo以及顶部尾部各有一块发光区域,可以在系统内对灯光进行定制。

正面屏幕音乐灯光效果展示
如今,灯光系统已经几乎成为了游戏手机独有的标志,而对于灯光场景的定义也已经从游戏过程中的“炫技长亮”深入到日常系统中的方方面面,在腾讯黑鲨游戏手机3S的JOYUI12系统中,灯效包括了来电、通知、音乐播放等多个场景,一如iPhone开始将来电亮起闪光灯引入一样,游戏手机的灯光正在变得越来越贴姐实用,完全可以代替传统的呼吸灯。

机身侧边
机身侧边的按键也维持了之前的布局,音量按键位于屏幕左侧,而电源以及模式切换键位于右侧,顶部保留了3.5mm耳机接口,虽然对于很多旗舰机型这个接口已经成为了可有可无的存在,但对游戏手机而言,没有供电焦虑与延迟问题的有线连接仍然是最靠谱、稳定的音频外接方案。
旗舰级性能,双手实现四手操作

游戏画面
作为一款游戏手机,应该说最不需要担心的就是“性能表现”腾讯黑鲨游戏手机3S采用了高通骁龙865处理器、LPDDR5内存、UFS3.1的“旗舰性能三件套”。没有升级到高通骁龙865+虽然有点遗憾,但从游戏实测的环节表现来看,骁龙865也并没有给游戏体验造成什么瓶颈。

跑分测试
首先在理论的跑分测试环节,这里采用了安兔兔、鲁大师两款软件进行了室温下的跑分能力测试,可以看到,安兔兔和鲁大师的测试分数分别达到了622156和575142。

温度测试
对于手机而言,除了处理器自身的性能以外,能否很好的压制处理器温度、使其长时间保持在高频工作状态也十分重要。腾讯黑鲨游戏手机3S采用了“三明治”立体液冷散热系统,通过正反两块液冷管覆盖关键热源来达到更好的散热效果,钛媒体这里测试了最高画质运行30分钟《和平精英》后的温度,后盖最高的温度控制在了39℃。

默认性能模式
游戏的实测环节,考虑到其是一款游戏手机产品,因此此次测试的游戏项目比较多,包括了对SoC负载较高的《和平精英》以及《崩坏3》以及更容易感知卡顿掉帧、画面撕裂的《跑跑卡丁车》和《王者荣耀》共计4款游戏,用手机的默认性能模式,分别记录了在游戏对局中的帧数以及手机性能表现。

HDR高清(左)与超高清(右)
在《和平精英》推出了超高清画质选项后,对硬件的需求也进一步提升,对于熟悉这款游戏的玩家而言,可以明显感受到“超高清”画质下,游戏的画面表现力和其他的画质挡位差距非常大。

画质设置选项
这里钛媒体也截取了一段水面场景的画面对比,无论是轮廓、倒影还是画面细节都获得了提升,这也是很多游戏玩家钟爱旗舰处理器以及游戏手机的原因之一,能够最大程度地发挥游戏引擎的画面表现。

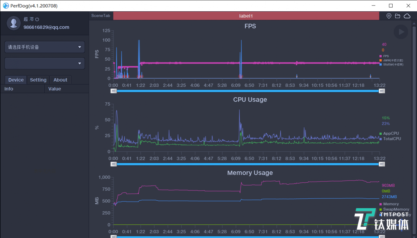
《和平精英》游戏测试
开启最高画质以及最高帧率选项后,在游戏的过程中,腾讯黑鲨游戏手机3S可以获得非常稳定的高帧率表现,对于手机性能的调度控制也比较合理。

《崩坏3》测试
而《崩坏3》中则有更多的粒子效果,同样开启高帧率与最高画质,整局游戏的表现也十分稳定,在一些出现过场动画或者场景衔接的地方可能会出现小幅掉帧的情况,但是整个打斗场景中都没有出现掉帧的情况。

《王者荣耀》游戏测试
《王者荣耀》可以说是目前手游当中各家优化能力最为接近的一款游戏了,腾讯黑鲨游戏手机3S几乎可以保持在一条平直的60FPS线上,整局游戏只出现了一次轻微掉帧的情况。

《跑跑卡丁车》游戏测试
最后一款游戏《跑跑卡丁车》,在赛道比赛中不会出现任何掉帧的情况。最后冲线动画中才会监测到掉帧的情况。

屏幕压感4.0
此外,在游戏的各类特色辅助功能上,腾讯黑鲨游戏手机3S也可以称之为“史上最多”,首先提供了三种辅助操控手段,分别是屏幕压感、语音以及体验操控。其中,屏幕压感是之前产品中就出现过的功能,通过边缘压感可以实现按键映射。

语音控制支持自定义
而上代腾讯黑鲨游戏手机3中出现的游戏语音操控也进一步升级,首先是能够支持的本地指令数量增加,其次是支持自定义语音,同样是通过映射按键的方式进行操作,比如这里笔者设置了“关门关门”指令,就可以实现手动的开关门操作了。

体感操控
最后一项则是全新的体感游戏操控,通过手机的左/右翻转、前/后翻转、左上/右上倾斜六种体感手势可以分别设置不同的映射按键,在实际体验中,还是需要适应一阵,并且不太适合《跑跑卡丁车》这样的游戏,因为在游戏中可能会出现不自觉的屏幕角度偏转,可能会出现误触。

全新的“畅玩投屏”功能
在系统当中还有很多的细节小升级,比如说弹幕通知功能,可以在你玩游戏的时候将微信、QQ、短信通知以弹幕的形式滚动呈现,全新的畅玩投屏,则允许通过一根USB3.0数据线连接手机和电脑两端,通过PC的屏幕和键鼠完成手机的游戏操控,可以说将手机直接秒变“游戏PC”。
后置三摄像头阵列,拍照覆盖全场景

双电池方案
过去,一提到续航优化,很多厂商选择的都是从系统上下手,此次腾讯黑鲨游戏手机3S则选择从硬件上开始改变,其机身内搭载了串充并放双电池快充方案,通过在充电时动态切换双电池的连接方式为串联方式,保证双电池的快充速度,而在非充电时动态切换双电池的连接方式为并联方式,保证双电池放电时的稳定新和功耗,根据官方数据可以提升6%的续航能力。

后置三摄像头
在影像模组的使用上,腾讯黑鲨游戏手机3S采用了6400万像素主摄像头,1300万超广角摄像头以及500万像素的景深摄像头,与腾讯黑鲨游戏3基本一致的配置,在拍照中基本可以满足大多数场景的需求,这里直接放出拍摄的样张。
焦距:5.58mm 光圈:f/1.8 快门速度:1/1000 ISO:99

焦距:5.58mm 光圈:f/1.8 快门速度:1/160 ISO:99

焦距:5.58mm 光圈:f/1.8 快门速度:1/1600 ISO:99

焦距:2.26mm 光圈:f/2.25 快门速度:1/1000 ISO:100

焦距:2.26mm 光圈:f/2.25 快门速度:1/1600 ISO:100
总结
腾讯黑鲨游戏手机3S虽然是一款小幅升级的产品,但是可以看到这些硬件、软件的调整全部是基于黑鲨对于市场整体走向的观察以及用户的反馈需求进行改进的,应该说腾讯黑鲨游戏手机3S已经是一款表现十分均衡的游戏手机产品,虽然在单一参数上看不出什么一骑绝尘的高规格,却有着出色的性能表现以及实用的游戏辅助功能。(本文首发钛媒体APP,作者/邓剑云,编辑/项欧)






快报
根据《网络安全法》实名制要求,请绑定手机号后发表评论
没有手,嘴就成为手?